목적
침투류가 기초에 미치는 영향으로는 양압력이 증대하거나 과대한 유속 또는 동수경사에 의하여 절리, 파쇄대, 단층에 협재하고 있는 세립질 점토 등이 유실되어 파이핑이 발생하며 더욱 악화되면 결괴 되는 사태가 발생하기도 합니다.
또한 기초지반 자체의 강도가 저하되어 침하가 발생되는 등 안정성에 치명적인 영향을 줄 수 있습니다.
따라서 기초암반의 깊은 심도까지 차수커튼을 만들어 기초를 통하는 누수를 최소화 해야 합니다.
구조물 안전성 문제뿐만 아니라 누수가 발생하면 민원이 발생하여 시공하자에 대한 논란이 생기는 경우가 많습니다.
이 분야에 깊은 지식이 없다면 커튼그라우팅을 하고 나면 완전한 차수가 된다고 생각하기 쉽습니다.
극단적으로 표현하면 한 방울의 침출수도 발생하지 않는 것으로 알고 있습니다.
현재의 누수상태가 허용범위 이내이며 구조물의 안전성에 아무런 문제가 없다고 설명하여도 납득하지 않는 경우가 대부분입니다.
그렇기 때문에 그라우팅 설계와 시공은 계획단계부터 이러한 사항을 염두에 두고 설계와 시공에 만전을 기하여야 합니다.
커튼그라우팅의 설계는 대단히 엄격하고 정밀한 과정으로 이루어지기 보다는 시공계획구간, 주입공의 간격과 심도, 주입열의 배치 등이 설계자의 경험과 의도에 의해 많이 좌우되고 있습니다.
그러나 설계자의 주관적 요소가 많이 적용되더라도 형식, 지질구조, 기초지반의 투수성, 허용누수량, 배수시설, 시험주입 결과 등을 충분히 고려하여 결정하여야 할 것입니다.
시공위치와 시공범위
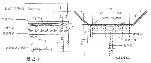
커텐그라우팅은 암반 내에 연속된 그라우트커튼을 만들어 침투수를 가능하면 방지하기 위한 것으로, 시공위치의 상부에 시공합니다. 때에 따라 하부에도 시공하나 극히 드문 현상입니다.
단층등이 대규모로 발달하고 있어 그 시공량과 시공범위가 클 때는 그라우팅용 터널을 뚫어 그 안에서 커튼그라우팅을 시공한 예도 많습니다.
커튼그라우팅은 기초하부를 통한 침출수의 양을 최소화 하여 배수공이 무리 없이 침출수를 배제할 수 있도록 함으로써 양압력을 최소화하기 위해 하는 것입니다.
그러나 커튼지수벽만으로 침출수를 안전하게 처리할 수는 없으며 차수 목표치까지 지반이 개선되었다 하더라도 소량의 침출수는 발생하므로 배수공이 이를 처리해야 합니다.
커튼그라우팅을 위한 천공과 주입은 검사굴 내에서 하기도 하며 주입공은 일반적으로 상부 방향으로 경사지게 배치합니다.
상부쪽으로 배치하는 것은 수직상이나 경사가 급한 절리-파쇄대를 절단하기 위해서입니다.
나중에 하부에 설치하게 되는 배수공과 어느 정도의 간격을 유지하기 위해서입니다.
주입공의 방향은 주입대상인 절리-파쇄대 등의 불량구간의 상태, 그라우팅의 목적, 현장여건에 따라 정해지며 천공각도는 가능하면 많은 절리-균열을 절단하여 주입효과가 커질 수 있도록 계획해야 합니다.
경사부에서는 완만한 각도의 천공 또는 수평방향의 천공을 해야 하는 경우도 흔합니다.
콘크리트 암반의 접촉면적이 적으면 접촉면은 내수위의 변화에 의해 다소 구부러집니다.
따라서 커튼그라우팅은 완공 후 항상 압축력을 받고 있을 자리에 시공되어야 합니다. 따라서 곡선부를 따라 시공해야 합니다.
양압력을 조절하는 가장 중요한 기구는 배수공이므로 압력이 작용하는 주요한 위치에 시공해야 합니다.
배수공의 위치를 정한 후 암석역학적으로 적합한 상류부에 그라우트커텐의 위치를 잡아야 하며, 급경사부로서 암질이 불량한 경우에는 커튼 위치를 정할 때 아주 세심한 주의를 기울여야 합니다.
경사부에는 터털을 뚫어서 그 안에서 그라우팅을 하기도 하며 차수커텐에서 다 막지 못하고 새어 나오는 물을 배수시키는 기능도 겸하게 합니다.
여러 개 열의 차수커튼을 계획하려면 블랭킷그라우팅과 병행해야 합니다.
저폭이 넓은 곳에서는 그라우트커튼을 중심선으로부터 약간 상류부나 하류부에 시공합니다.
그러나 항상 중심코어의 바닥면 내에 시공합니다.
일반적으로 중심선상에 배열하거나 약간 상류부에 시공하며 균질한 곳도 마찬가지입니다.
만약에 기초지반이 침식을 받을 위험이 있을 때는 커튼차수벽을 상류부에 시공하여 침투로를 길게 함으로써 침투수가 휠터에 들어가는 지점에서 동수 경사를 줄여야 합니다.
따라서 기초지반이 좋지 않을 때는 대부분 블랭킷그라우팅을 병행합니다.
상류 부분에 커튼그라우트의 위치를 정할 때는 중심선과 중심코어 상류 측 끝부분 거리의 1/3을 넘지 않는 범위에 잡아야 합니다.
특별한 지질여건이 없는 한 중심코어 중심선에 수직형태의 차수 커튼을 만드는 것이 가장 무난합니다.

만약 하류부에 커텐지수벽을 만들면 중심코어 하부에 작용하는 양압력이 증가합니다.
설계구간도 시점-종점 구간만 잡아서는 안되며 물넘이 구간은 물론이고 이설도로와 연접한 산체까지 누수가능성을 조사하여 포함시켜야 합니다.
때로는 하부는 물론이고 주변부에 폐갱도 등이 있는 경우도 있으며 만수면적 주변의 산체가 두텁지 않아 이를 통해 누수가 발생한 사례도 있으므로 시공범위를 정할 때 많은 조사가 이루어져야 합니다.
경사부쪽으로 연장시공토록 제안함은 합리적입니다. 규모와 상관없이 이설도로 및 가능한 구간까지 연장하여 커튼그라우팅을 계획해야 합니다.
제체를 우회하는 누수는 대개의 경우 안전에는 문제가 없으나 저수율에 문제가 되며 무엇보다도 민원발생으로 사후조사 및 처리에 애를 먹게 됩니다.
조사설계 단계에서부터 많은 주위를 기울어야 하고 제체 완공 후 담수가 될 때부터 주변을 유심히 관찰해야 합니다. 이와 같은 제체구간 밖으로 우회해서 누수가 발생한 사례가 대단히 많았음을 상기해야 할 것입니다.
'공법정리' 카테고리의 다른 글
| 커튼그라우팅의 시공순서와 방법 (0) | 2023.01.01 |
|---|---|
| 그라우팅 주입공 간격결정과 종류를 알아봅니다 (0) | 2022.12.31 |
| 시험그라우팅 종류와 방법은 어떤것이 있을까? (0) | 2022.12.30 |
| 컨솔리데이션그라우팅 과 블랭킷그라우팅 (0) | 2022.12.29 |
| 그라우팅 재료인 벤토나이트와 모래의 특징 (0) | 2022.12.29 |
댓글